Toolbox Representing Seo Tools

The Best Ecommerce SEO Tools and Software to Help Your Business Succeed

The major concern of any eCommerce company is how to get more and more visitors to their online store. But doing this without spending lots of money on advertising could be hard to achieve. One of the solutions is to improve SEO strategy, as many benefits come with SEO for the eStore owners, such as better website traffic, brand visibility, and sales.

Specialized tools are often used by eCommerce companies to manage SEO and improve visibility on search engine result pages. These tools provide actionable insights that can help refine your SEO strategies for better performance. Many of these offer advanced features, like competitor analysis and keyword grouping, which can provide helpful insights into your strategy.

In this article, we will discuss top SEO tools to grow your business and establish your ecommerce store for long-term success.

Executive Summary

SEO tools are valuable for eCommerce businesses aiming to improve their search visibility and attract more customers. They help identify relevant keywords that align with customer searches, allowing businesses to optimize their product pages and content to rank higher in search results.

Beyond keywords, these tools offer competitor analysis, providing insights into what similar businesses are doing to succeed. This allows companies to refine their strategies and find gaps where they can outperform competitors in the marketplace.

Technical SEO tools also assist in resolving issues that affect site performance, such as slow loading times and broken links. Fixing these problems leads to a better user experience and improved search engine indexing, ultimately resulting in higher traffic and increased sales.

Table of Contents

Table of Contents

Keyword Research Tools

So, how do you make sure your products are what appear in that customer search? It starts with understanding the right keywords. Focusing on the right target keyword is important for improving your SEO rankings. eCommerce stores with a competitive edge know what keywords to target, since It allows them to optimize their content and product pages better.

Keyword research tools will find the search terms people type in when searching for products. This will allow you to create content that aligns with those queries. By honing in on these high performing keywords, online businesses can increase their visibility within search engines, target a greater share of relevant traffic, and more easily convert visitors into buyers. In other words, having the right tools can change everything. 

Think like this – every eCommerce product page is an opportunity. Optimize them with strong keywords, and you’ll see more clicks turning into customers.

In this part, we will take you through some of the best keyword research tools available today and how to use them to increase your website’s visibility.

SEMrush for Comprehensive Keyword Data

SEMrush offers range of powerful solutions  to optimize both PPC and SEO efforts effectively.

With more than 25.7 billion keywords, SEMrush has one of the biggest keyword databases. Semrush uses its own machine-learning algorithms and trusted data providers to present the data in the databases. 

Semrush users can segment their keyword research through using the Keyword Magic Tool and Keyword Strategy Builder and perform a detailed analysis of large keyword lists to pick the best ones for their campaigns. These tools assist companies in improving their PPC and SEO efforts through identifying high-converting keywords and generating focused keyword groups. Additionally, SEMrush continuously updates search trends and keyword rankings, providing companies with the most recent data for their marketing plans. 

Unsure how to start with Semrush? Check out this page for more resources. 

Keyword Magic Tool

Ahrefs for Competitive Keyword Insights

Ahrefs is another strong tool for eCommerce businesses to stay ahead of competitors. SEO competitor analysis is where you dig into the SEO strategies of your competitors. The aim is to find their strengths and weaknesses so you can outrank them. It also gives you an option to understand their backlink profiles, revealing where they gain authority and how you can improve yours.

Tools like the Content Gap tool and Site Explorer, make it easy to find missed opportunities through competitors, which improves your SEO strategy effectively.

If you want to learn more about how to find and use competitor keywords, check out this blog. 

Competitor Positions

Google Keyword Planner for Keyword Planning

Google Keyword Planner helps you find and evaluate keywords for your content and adverts. You can access it through your Google Ads account. The tool helps you discover new keywords relevant to your niche and displays data on search traffic, trends, and competition. You can enter multiple keywords, specify locations and languages, as well as delete irrelevant keywords. Through this, you focus on your business’s most critical keywords.

Google Ads Keyword Planner

Practical Tips for Keyword Selection in eCommerce

First, choose keywords to match your products and target audience. Consider the search volume, relevance, and user intent of it. Check out what the competition for each individual keyword is and see where your business can do something different. Long-tail, descriptive keywords typically result in more conversions. Along with this, follow the keywords of competitors and do a content gap analysis to improve your SEO plan.

Why Competitor Analysis Matters and the Tools You Need

Ever wondered what your competitors were up to?

Analyzing competitor strategies is the key to staying proactive and ahead of the game. Responding to market changes or client demands is not sufficient. Check on the competition: Observing how others in the same industry choose their own paths can provide insight into mapping out your approach and strategies. Look at what they do well. Advertise any things they might have forgotten or missed out on. This approach will expose where your firm differentiates and provides value-added ideas. The key issues, emerging trends, and the feedback received from customers can also be identified based on competitor analysis. 

A little understanding of SEO principles goes a long way—especially when you’re navigating the competitive landscape of eCommerce. Review competitions annually, however  it is best to remain updated every six months. Since it is through consistent analysis that you will spot opportunities and potential issues. 

SpyFu for Competitive Keyword Analysis

Think about this: What if you could see every keyword your competitors are targeting? SpyFu makes it possible! 

SpyFu is an easy-to-use and comprehensive SEO tool for analyzing competitors keyword strategies in organic search and paid advertising, such as Google Ads. To start with the tool, you just simply have to enter a competitor’s domain to get a complete list of the keywords they are targeting. This reveals which keywords generate their traffic and how much money they spend on advertising. This information might help you uncover keyword opportunities that you aren’t currently pursuing. 

One important feature of SpyFu is its ability to compare multiple competitors at the same time. It uses visual tools such as bubble diagrams to show keyword overlaps and gaps between domains. Through this, you can find new keyword targeting alternatives. Furthermore, the tool contains filtering options for sorting phrases based on search traffic, cost-per-click, and other metrics.

Bubble Diagrams

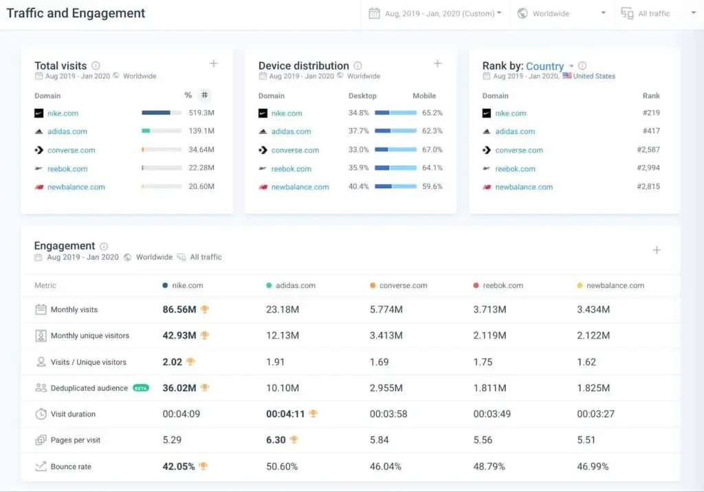
SimilarWeb for Traffic and Engagement Data

SimilarWeb offers thorough research on user interaction and digital traffic. It displays how users engage with your brand on applications and websites. You can check how customers behave on various devices using this tool. After that, you will have a comprehensive picture of all internet activities. Furthermore, SimilarWeb lets you identify patterns and monitor shifts in user involvement through using data from desktop and mobile devices. Additionally, you can evaluate your performance against that of your competitors.

In addition, SimilarWeb demonstrates how much traffic your competitors receive and how engaged their visitors are. With this information, you can identify where your strengths lie and where you need to develop. It also shows when your website receives a big volume of visitors. This will help you figure out what methods are the most effective for you.  

Traffic And Engagement 1

BuzzSumo for Content Strategy Analysis

Ever wondered how to make your content resonate more with your audience?

Use BuzzSumo to determine the types of themes/style that resonate with audiences from virtually any platform. This tool allows you to have more focused and effective content creation. The program includes tools for creating fresh content ideas and identifying popular keywords. It also tracks social media activity and identifies key figures in an industry.

Furthermore, competitive analysis with BuzzSumo tells you which asset performs best on competing websites. Using well-ranking articles to find information gaps, you will also notice where you stack up against others right away. It comes with trend analysis tools too, as well as content performance statistics and filtering options, with little effort, you can use these capabilities to the greatest advantage and increase your visibility over the Internet.

Content Analysis

On-Page SEO Tools

Ready to optimize each page for better results?

On-page SEO is the practice of optimizing individual web pages in order to rank higher and earn more relevant traffic in search engines. Its primary objective is finding out content that is searched by customers. This includes optimizing HTML tags and titles, meta-descriptions as well as internal links. Well, it’s not just about using keywords in higher quantities and producing more content. Instead, it is imperative to deliver an excellent quality of content that satisfies consumer needs and retains their interest.

Several optimization areas can be made through modern on-page SEO technologies. They help with technical elements like mobile friendliness and website performance, as well as content structure and keyword relevancy. The right set of tools will help you ensure that your content is SEO friendly while keeping the user experience in place. 

Yoast SEO for WordPress Optimization

Are you using WordPress? Yoast SEO could be the plugin you need for better optimization.

Yoast SEO is a WordPress plugin that assists in the search engine optimization of website content. Through emphasizing crucial SEO components, it gives you an opportunity to make improvements to your pages. Yoast SEO’s intuitive interface makes it easier for you to use this tool effectively, even if you’re completely new to SEO.

Yoast SEO’s features consist of content organization, meta descriptions, and keyword utilization. The plugin indicates how successfully your content is optimized using a straightforward, color-coded scheme. You can make adjustments in real time with this plugin. Yoast SEO is also useful for technical work. It helps making sure that search engines can correctly crawl and index your website by helping to set up canonical URLs and XML sitemaps. 

Yoast SEO additionally increases the readability of your material, which consequently makes your content more attractive to people and search engines alike. It provides extensive analysis as well as practical advice. Moreover, it assists you in developing clear and compelling content. It also includes tools for simple keyword research and internal linking methods. Overall, Yoast SEO provides you with the tools and insights you need to improve your site’s performance and rankings, whether you are a novice or an experienced user. 

Yoast Seo

Moz for On-Page SEO Audits

Now, let’s talk about another must-have tool for on-page SEO – MOZ. Using Moz you can simplify on-page SEO audits using dynamic features. Key functions, including backlink profiles, keyword optimization, and site crawlability, are offered with Moz Pro. You can rapidly understand what is working and spot holes by utilizing Moz Pro’s analytics. In search engine rankings, this helps optimize your website for improved functionality and visibility.

You can go to Moz Academy to learn more about how to use this tool more effectively. 

Moz Pro Page Optimization Score

Screaming Frog for Technical On-Page Analysis

Feeling overwhelmed with technical details?

Screaming Frog breaks it down for you. You can crawl websites using Screaming Frog and gather comprehensive data on SEO factors. These components include important elements such as headers, titles, meta descriptions, URLs, and more. You can select between the 500 URLs that can be crawled with the free version of the application or an unlimited crawl with the premium version after downloading and installing it. 

Following the crawl, Screaming Frog offers a thorough summary of the website’s SEO condition. It finds problems including missing meta tags, broken links, and duplicate content. To check other data categories, such as internal and external connections, response codes, and content kinds, you can browse through a number of tabs. Report-generating export options are also provided through the Screaming Frog. You can use these reports for continuing search engine improvements and tracking SEO improvements. Furthermore, the advanced capabilities of Screaming Frog include audits of redirects for site migrations, focused study of certain URL lists, and non-crawling inspection of on-page components.

Overall with ScreamingFrog you can check your site’s SEO health by regularly checking for issues like broken links, slow loading times, and crawl errors keeps your site running efficiently.

Crawl Overview Report

Technical SEO Tools

Tools for technical SEO are equally important for improving a website’s performance. These tools provide useful information on important parameters such as indexing status, user engagement, and site performance. They also identify technical difficulties such as content rendering, indexing faults, and mobile usability concerns. Let’s go through some of the most well-known and effective technical SEO tools.

Google Search Console for Monitoring Site Health

Google Search Console (GSC) provides valuable insights to improve a website’s search visibility and performance. If you are a website owner, It will allow you to monitor key metrics. These metrics include impressions, clicks, and average search position. GSC also identifies technical issues like indexing errors, core web vitals, and mobile usability problems. Data comes directly from Google, which helps pinpoint areas that need optimization. GSC also provides clear steps to improve site performance.

To start using GSC, you need to verify site ownership. This can be done through DNS verification or by integrating with tools like  Google Analytics. After verification, you can submit sitemaps and track indexing status. You can also resolve any issues flagged through Google. Overall, this approach keeps a website optimized for search engines, It also improves visibility and the user experience.

Perfomance Of Search Results

GTmetrix for Site Speed Optimization

Is your site running slow? GTmetrix can help you speed things up.

GTmetrix provides a thorough study of website speed, emphasizing areas that require modification. GTmetrix monitors site performance using key data from Google Lighthouse. GTmetrix doesn’t do the calculations itself instead, it asks Google and Yahoo for their page speed scores. These scores may differ because each uses different methods to calculate speed. Since Google dominates the internet, you’ll likely want to focus on Google’s score.

Through GTMetrix you can see the fully loaded time, which represents how long it takes for the page to completely load, including all apps and snippets. However, the user can usually start interacting with the page before the fully loaded time is reached.

You’ll also see the total page size, which indicates how “heavy” the page is. A lighter page will load faster because fewer files need to be downloaded. Finally, the report shows the number of requests made to fully load the page. Each request is a file that needs to be fetched, and if there are too many, it could slow down the page, especially on mobile devices. This is important because a slow page can lead to a higher bounce rate, especially for mobile users.

Gtmetrix Report

Sitebulb for Comprehensive Technical Audits

Sitebulb is another sophisticated tool for doing extensive technical SEO assessments. With Sitebulb you can identify and prioritize areas for improvement in your SEO Strategy. The tool includes advanced  capabilities like JavaScript rendering, which provide detailed insights into a website’s technological backbone. It shows more than 300 possible SEO concerns. The user-friendly interface and simple graphics help you grasp complicated SEO statistics easily. This allows  even SEO beginners to efficiently navigate the auditing process.

Sitebulb goes beyond just crawling. It gives you thorough information on important topics like site performance, mobile usability, internal linking, indexability, and security. It effortlessly connects with Google Analytics and Search Console to provide a more complete view of site performance. This enables targeted modifications that increase search engine visibility and user experience. The program also has complete reporting capabilities for easy data export and analysis, which guarantees that each identified issue can be strategically handled to improve site performance.

Sitebulb Analysis

Local SEO for eCommerce with Physical Stores

Do you have a physical store? Here’s why local SEO is crucial. 

Local SEO is important for eCommerce brands that have physical storefronts in a specific location. It’s not surprising since both online and offline competition is increasing. Local search keywords help your business be found in local searches; besides this, ensure that your physical store has a strong Google My Business presence and great reviews. This technique increases foot traffic. It also builds trust and credibility with prospective clients.

BrightLocal for Local SEO Management

Now that you know why SEO is important for local stores, let’s discuss essential tools that will significantly help your local store. 

BrightLocal is one of the most well known tools for managing and optimizing local SEO. It offers features like citation tracking, review management, and keyword ranking monitoring, which help businesses improve their local search presence. With BrightLocal’s Citation Tracker, users can check existing citations, find errors, and identify new listing opportunities. This boosts local visibility. The tool also has a Citation Builder to create and update citations easily. BrightLocal allows data export to CSV or Google Sheets. This makes it easy to analyze and share data with clients. The platform provides regular updates and reports. This helps you keep a strong local SEO strategy and track their performance over time.

Moz Local for Consistent Local Citations

Moz Local improves a business’s local SEO through optimizing online listings on platforms like Google, Facebook, and other directories. It ensures that listings are accurate and consistent, which builds trust and increases visibility. Moz Local uses automated processes to sync and manage listings, remove duplicates, and optimize profiles. 

The platform allows you to do review management that includes tracking and responding of customer feedback from a single dashboard. This fosters a positive reputation and can improve search rankings. Moz Local also lets you engage your audience through quickly posting updates and offers. It provides rich content to make your listings more attractive.

Backlink Analysis 

Backlinks are links from a page on one website to another. Backlinks help Google and other search engines determine which pages should rank the highest for a given query. Additionally, links to your website can send more visitors through referral traffic. And backlinks can also help search engines discover your pages faster.

SEO SpyGlass

SEO SpyGlass is a great tool for analyzing how your competitors are ranking by leveraging their best backlinks, which you can then use to increase your own search traffic. You can use the Domain Comparison Tool to see how your backlink profile stacks up against your competitors. This is a great way to get an overview of your backlinks and provides a benchmark for improvement. It’s a good idea to run this report monthly to track your progress compared to your competitors, as they are likely working just as hard to build their links. 

How SEO Drives Traffic and Sales

Understanding the needs of your potential customers is crucial when crafting your SEO and content strategies.

Have you ever wondered what SEO could mean to your company? SEO is a long-term, cost-effective strategy to increase relevant traffic (as opposed to pay-per-click sponsored ads). Search engines like Google, Bing, and Yahoo use SEO tactics to determine in what order they will display your ad within their search results pages. Optimizing your eCommerce site can significantly improve conversion rates, turning more visitors into paying customers. When a site is optimized well, the search engines will rank you higher, and more people will see your website; therefore, there is a high probability that there will be increased sales.

The Need for Specialized SEO Tools in eCommerce

There is a wide range of tools available today, from simple keyword trackers to deeper SEO suites, each catering to different needs.

The Necessity of Choosing the Right SEO Tools

“SEO tools are getting way too complicated” comments Yates Jarvis, principal and founder of 2visions. Different features equate to different prices. As such, it is crucial for online businesses to thoughtfully determine which tools meet their respective needs. And it also needs to be thought out how they plan on using those tools efficiently.

Avoiding Common Pitfalls in Tool Selection

Before investing in SEO tools, it’s crucial to determine which specific tools you need and how you plan to use them regularly.

Yates suggests that “If you don’t know how you’re going to use these tools, don’t sign up for one, unless you intend to build a plan about how to use the tools.” 

 If you invest in a tool while not being sure what to do with it, you might end up spending resources for nothing. Moreover, it often happens that businesses typically use only small pieces of functionality provided by SEO tools. You have to approach selecting a tool with purpose because if you don’t, this kind of thing might happen. The key here is to outline your SEO goals, such as what each tool will do for you, and create a plan. Pay attention to standout features like site audits or backlink tracking when choosing an SEO tool that aligns with your goals. In case there is any doubt on how effectively you can utilize a particular tool, then it can be better to check with an expert such as digital marketers, as they know the best way to use the tool for their maximum benefit.

Final Thoughts

Optimizing your eCommerce site for SEO success involves being conscious about its compatibility with the must-have technologies required to serve the purpose well. Build a strategy and determine your goals clearly. Whether this will be speeding up your website, updating content or Google local organic search results. However, one thing is clear –  with insights from SEO tools you’ll be making data-driven decisions, not just guesswork.

FAQs

Here are some frequently asked questions other business executives ask regarding ecommerce inventory management.

Yes, if your eCommerce brand is selling on Amazon, you can leverage Amazon-specific SEO tools like Helium 10 or Jungle Scout. These tools offer a powerful solution for optimizing your product listings, identifying high-performing keywords, and monitoring competitor activity, which is key to staying ahead in a crowded marketplace.

SEO software such as Google Search Console and Moz Pro allows you to monitor the SEO health of your website. These tools track technical issues, such as broken links or slow loading times, while providing insights into your site’s performance. By keeping track of SEO health, your team can ensure the website stays optimized and competitive across all levels of your eCommerce operations.

If your brand requires highly tailored SEO strategies or is managing multiple channels (like Amazon and your own website), partnering with an SEO agency can offer several advantages. Agencies often specialize in complex tasks and have experience using powerful solutions that can be more effective for managing large-scale SEO campaigns. However, with the right SEO software, some in-house teams can manage tasks efficiently, especially when supported by custom tools.

Choosing the right SEO software depends on the complexity of your needs and the levels of your business. For handling complex tasks like keyword tracking, competitor analysis, and on-page optimization, powerful solutions like SEMrush and Ahrefs offer flexibility. If you need Amazon-specific tools, platforms like Jungle Scout can complement these broader strategies. Ensuring that your SEO tools align with your business goals is crucial for driving growth and maintaining competitiveness in your sector.

Google’s algorithm continuously evolves, affecting search rankings and visibility. To stay ahead, it’s important to monitor your site using tools like Google Search Console, which provides insights into how Google views and indexes your content. Additionally, using SEO software like SEMrush and Ahrefs can help you adapt your custom SEO strategies by analyzing competitor behavior and tracking the performance of targeted keywords, ensuring you stay aligned with the latest updates and industry trends.